DBSyncer是一款数据同步中间件,提供MySQL、Oracle、SqlServer、PostgreSQL、Elasticsearch(ES)、Kafka、File、SQL等同步场景。
支持上传插件自定义同步转换业务,提供监控全量和增量数据统计图、应用性能预警等。
特点
-
组合驱动,自定义库同步到库组合,关系型数据库与非关系型之间组合,任意搭配表同步映射关系 -
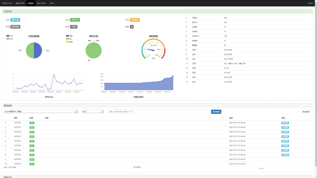
实时监控,驱动全量或增量实时同步运行状态、结果、同步日志和系统日志 -
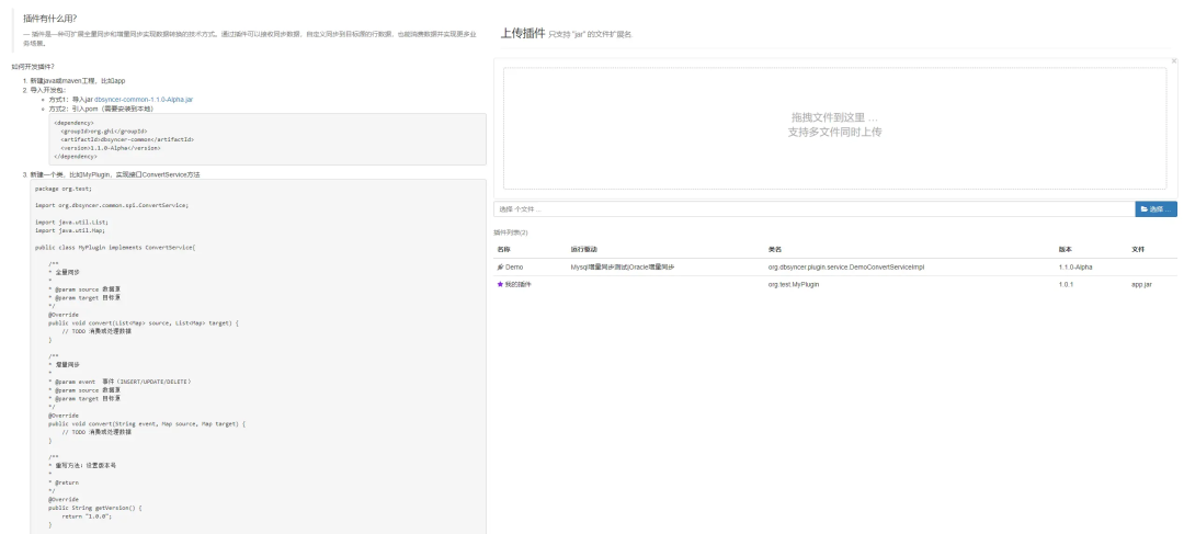
开发插件,自定义转化同步逻辑
设计
架构图

应用场景

使用教程
1.启动 代理 和 数据库 服务

2.准备测试账号,test

3.分配sysadmin角色

4.分配指定数据库权限

PostgreSQL
通过复制流技术监听增量事件,基于内置插件pgoutput、test_decoding实现解析wal日志
1、修改postgresql.conf文件,重启服务
wal_level=logical
2、授予账号权限LOGIN和REPLICATION
File
监听文件修改时间得到变化文件,通过文件偏移量读取最新数据
https://gitee.com/ghi/dbsyncer/issues/I55EP5
ES
-
定时获取增量数据。 -
账号具有访问权限。
日志
建议MySQL、SqlServer、PostgreSQL都使用日志

定时
假设源表数据格式

预览
驱动管理

驱动详情

驱动表字段关系配置

监控

上传插件

版权声明:
1、本网站名称:帝企吧
2、本站永久网址:https://www.diqiba.com
3、本网站的文章部分内容可能来源于网络及作者投稿,仅供大家学习与参考,如有侵权,请联系站长进行删除处理。
4、本站一切资源不代表本站立场,并不代表本站赞同其观点和对其真实性负责。
5、本站一律禁止以任何方式发布或转载任何违法的相关信息,访客发现请向站长举报。
6、本站资源大多存储在云盘,如发现链接失效,请联系我们我们会第一时间更新。
7、本站所有资源来源于互联网,仅用于学习及参考使用,切勿用于商业用途,如产生法律纠纷本站概不负责! 8、资源除标明原创外均来自网络转载,版权归原作者所有,若侵犯到您权益请联系我们删除,我们将及时处理! 9、若您需使用非免费的软件或服务,请购买正版授权并合法使用!
1、本网站名称:帝企吧
2、本站永久网址:https://www.diqiba.com
3、本网站的文章部分内容可能来源于网络及作者投稿,仅供大家学习与参考,如有侵权,请联系站长进行删除处理。
4、本站一切资源不代表本站立场,并不代表本站赞同其观点和对其真实性负责。
5、本站一律禁止以任何方式发布或转载任何违法的相关信息,访客发现请向站长举报。
6、本站资源大多存储在云盘,如发现链接失效,请联系我们我们会第一时间更新。
7、本站所有资源来源于互联网,仅用于学习及参考使用,切勿用于商业用途,如产生法律纠纷本站概不负责! 8、资源除标明原创外均来自网络转载,版权归原作者所有,若侵犯到您权益请联系我们删除,我们将及时处理! 9、若您需使用非免费的软件或服务,请购买正版授权并合法使用!

评论(0)