在当今数字化时代,服务器和网站的健康状态直接影响业务的稳定性和用户体验。如何高效监控这些关键资源,成为开发者和运维团队的核心挑战。
今天,我们介绍一款监控工具——Checkmate,它将通过强大的功能和灵活的部署方式,彻底改变你的监控体验!
介绍
Checkmate 是由 BlueWave Labs 开发的一款自托管的监控工具,专注于实时跟踪服务器、网站和基础设施的健康状态。它通过多种监控类型和可视化仪表板,帮助用户快速发现并解决问题,确保服务的高可用性和性能。

特征
-
完全可部署在您的服务器上
Checkmate 是您以根据需要检查、修改和增强代码。您可以将其部署在自己的服务器上以实现完全控制。
-
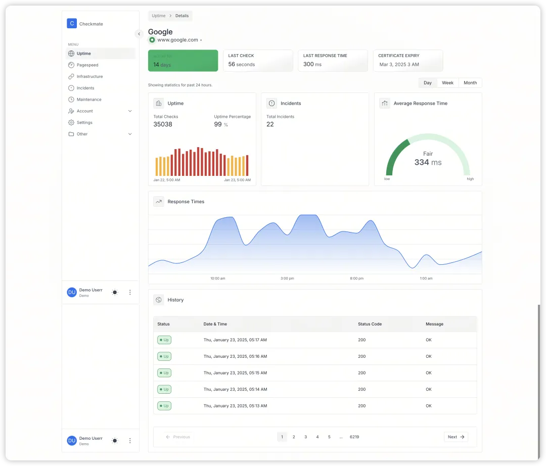
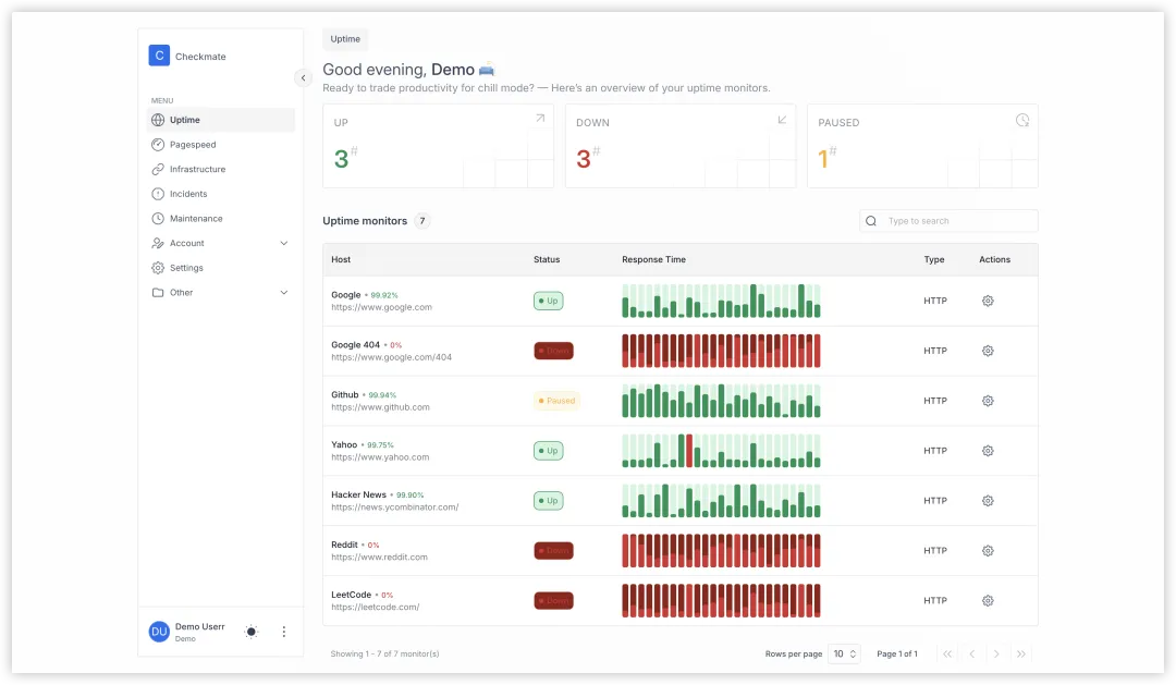
网站监控
使用实时数据和精美的可视化效果监控您网站的正常运行时间和性能。
-
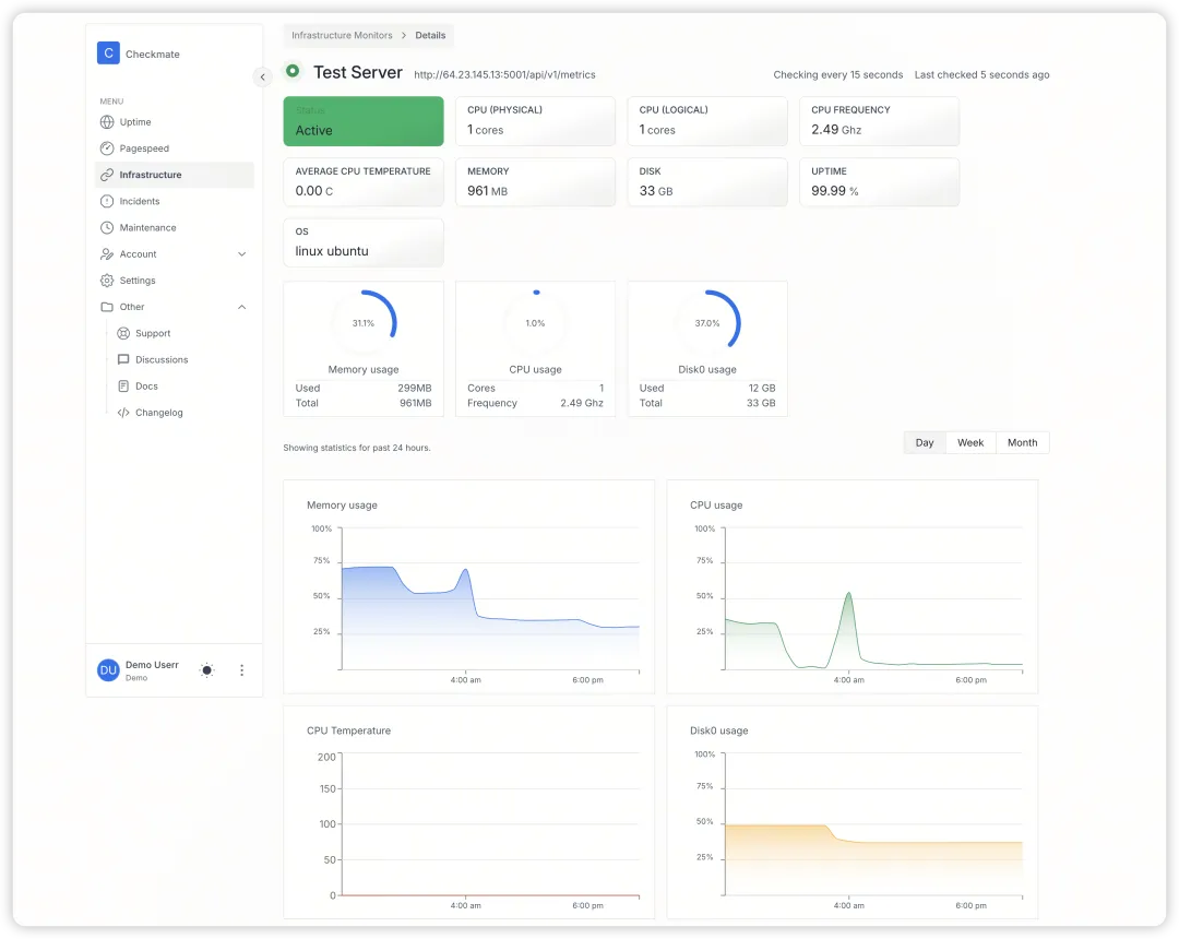
内存、磁盘、CPU 和温度监控
通过内存使用情况、磁盘空间、CPU 负载和温度的详细指标来跟踪服务器的硬件健康状况。
-
Ping 监控
通过持续的 ping 监控和故障即时警报确保您的服务器可访问。
-
事件一览
通过详细的日志和解决步骤快速概览所有事件。
-
页面速度监控
分析您的网页加载速度并找出瓶颈以改善用户体验。
-
Docker 监控
监控 Docker 容器的性能和资源使用情况,以确保顺利运行。
-
电子邮件通知
接收重大事件和事故的即时电子邮件通知,以随时了解情况。
-
定期维护
轻松规划和执行计划的维护任务,最大限度地减少停机时间和中断。
快速上手指南
安装
使用 Docker Compose 快速部署:
docker compose up
访问 http://localhost 即可使用。
添加监控项
登录仪表板,选择监控类型(如 HTTP、Ping 或 PageSpeed)。
填写目标 URL 或 IP 地址,设置监控间隔时间并保存。
查看报告
在仪表板中查看实时状态、响应时间图表和历史数据。
功能展示
网站与接口监控
对于Web端,Checkmate提供了:
-
站点可用性: 定期访问网站,验证返回码是否正常 -
响应时间: 记录每次请求的耗时,绘制趋势图 -
内容验证: 检查页面内容是否符合预期 -
API监控: 对重要接口进行定期调用测试 -
SSL证书: 检查证书是否临近过期 -
端口监控: 确保关键端口服务正常运行

Docker容器监控
容器化部署,Checkmate提供了:
-
容器状态: 运行、停止、退出等状态变化 -
资源占用: CPU、内存、网络等资源使用情况 -
日志查看: 实时查看容器的标准输出日志 -
镜像管理: 容器使用的镜像版本信息
版权声明:
1、本网站名称:帝企吧
2、本站永久网址:https://www.diqiba.com
3、本网站的文章部分内容可能来源于网络及作者投稿,仅供大家学习与参考,如有侵权,请联系站长进行删除处理。
4、本站一切资源不代表本站立场,并不代表本站赞同其观点和对其真实性负责。
5、本站一律禁止以任何方式发布或转载任何违法的相关信息,访客发现请向站长举报。
6、本站资源大多存储在云盘,如发现链接失效,请联系我们我们会第一时间更新。
7、本站所有资源来源于互联网,仅用于学习及参考使用,切勿用于商业用途,如产生法律纠纷本站概不负责! 8、资源除标明原创外均来自网络转载,版权归原作者所有,若侵犯到您权益请联系我们删除,我们将及时处理! 9、若您需使用非免费的软件或服务,请购买正版授权并合法使用!
1、本网站名称:帝企吧
2、本站永久网址:https://www.diqiba.com
3、本网站的文章部分内容可能来源于网络及作者投稿,仅供大家学习与参考,如有侵权,请联系站长进行删除处理。
4、本站一切资源不代表本站立场,并不代表本站赞同其观点和对其真实性负责。
5、本站一律禁止以任何方式发布或转载任何违法的相关信息,访客发现请向站长举报。
6、本站资源大多存储在云盘,如发现链接失效,请联系我们我们会第一时间更新。
7、本站所有资源来源于互联网,仅用于学习及参考使用,切勿用于商业用途,如产生法律纠纷本站概不负责! 8、资源除标明原创外均来自网络转载,版权归原作者所有,若侵犯到您权益请联系我们删除,我们将及时处理! 9、若您需使用非免费的软件或服务,请购买正版授权并合法使用!


评论(0)