项目介绍
Crawlab是一个基于Golang的分布式网络爬虫管理平台,它支持多种编程语言(如Python、NodeJS、Go、Java、PHP)和多种网络爬虫框架(如Scrapy、Puppeteer、Selenium)。该项目旨在提供一个易于使用且功能强大的平台,帮助用户更方便地管理和运行网络爬虫任务。

应用场景
Crawlab凭借其强大的功能和灵活性,能够满足不同领域和行业对网络爬虫管理的需求。无论是数据收集、舆情监测还是安全测试,Crawlab都能提供有效的支持。
功能特点
-
-
多语言和多框架支持:Crawlab支持多种编程语言和爬虫框架,使得用户能够轻松地将自己编写的爬虫集成到平台中。
-
-
分布式架构:平台采用分布式架构设计,包括主节点、工作节点、SeaweedFS分布式文件系统和MongoDB数据库,能够高效处理大规模爬虫任务。 -
任务调度和管理:主节点负责任务调度和分配,工作节点负责执行任务并存储结果和日志。用户可以通过平台界面直观地查看和管理爬虫任务。 -
文件同步和存储:SeaweedFS在Crawlab中作为文件同步系统,负责存储任务日志文件等,确保数据的可靠性和一致性。 -
前端界面:平台提供美观的前端界面,用户可以通过浏览器访问平台,查看和管理爬虫任务、节点状态、任务日志等信息。 -
集成SDK:Crawlab提供了SDK,包含一些辅助方法,方便用户将爬虫结果保存到平台中,提高了集成效率。 -
易于扩展:通过增加工作节点的数量,Crawlab可以水平扩展,以满足不同规模的爬虫需求。
项目技术栈
-
后端:使用Golang编写,具有高性能和并发处理能力。 -
前端:基于Vue 3和Element-Plus框架构建,提供友好的用户界面。 -
数据库:使用MongoDB作为操作数据库,存储节点、爬虫、任务、调度等信息。 -
文件系统:采用SeaweedFS作为分布式文件系统,用于文件存储和同步。 -
容器化:支持Docker部署,方便用户快速搭建和运行Crawlab平台。 -
RPC框架:使用gRPC作为主节点和工作节点之间的通信框架,实现高效的任务调度和执行。
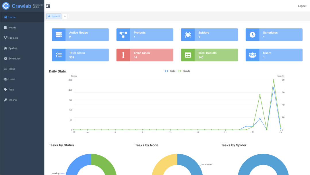
功能演示

版权声明:
1、本网站名称:帝企吧
2、本站永久网址:https://www.diqiba.com
3、本网站的文章部分内容可能来源于网络及作者投稿,仅供大家学习与参考,如有侵权,请联系站长进行删除处理。
4、本站一切资源不代表本站立场,并不代表本站赞同其观点和对其真实性负责。
5、本站一律禁止以任何方式发布或转载任何违法的相关信息,访客发现请向站长举报。
6、本站资源大多存储在云盘,如发现链接失效,请联系我们我们会第一时间更新。
7、本站所有资源来源于互联网,仅用于学习及参考使用,切勿用于商业用途,如产生法律纠纷本站概不负责! 8、资源除标明原创外均来自网络转载,版权归原作者所有,若侵犯到您权益请联系我们删除,我们将及时处理! 9、若您需使用非免费的软件或服务,请购买正版授权并合法使用!
1、本网站名称:帝企吧
2、本站永久网址:https://www.diqiba.com
3、本网站的文章部分内容可能来源于网络及作者投稿,仅供大家学习与参考,如有侵权,请联系站长进行删除处理。
4、本站一切资源不代表本站立场,并不代表本站赞同其观点和对其真实性负责。
5、本站一律禁止以任何方式发布或转载任何违法的相关信息,访客发现请向站长举报。
6、本站资源大多存储在云盘,如发现链接失效,请联系我们我们会第一时间更新。
7、本站所有资源来源于互联网,仅用于学习及参考使用,切勿用于商业用途,如产生法律纠纷本站概不负责! 8、资源除标明原创外均来自网络转载,版权归原作者所有,若侵犯到您权益请联系我们删除,我们将及时处理! 9、若您需使用非免费的软件或服务,请购买正版授权并合法使用!

评论(0)